Exterior Moulding / Trim: Service and Repair

Need a step-by-step guide?

Get an AI-powered repair guide with parts lists, cost estimates, and clear instructions for your 2002 Subaru.

AI Repair Guides
PROTECTOR

Side Protector:






REMOVAL

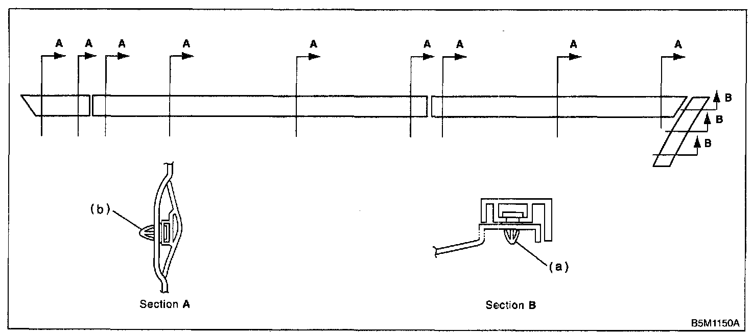
1. Except OUTBACK:






NOTE: Paying attention to the position of clip (b).

OUTBACK: Remove clip (a) and bolt (b).






NOTE: Paying attention to the position of clip (c).

2. Attach masking tape to outer perimeter of side protector. (If original side protector is re-installed, tape the entire protector.)
3. Insert fishing line [0.8 mm (0.31 in) dia.] between side protector and vehicle body. Cut (pull the line) through two-sided tape along side protector on the body. Using a puller, remove clips from vehicle body while pulling side protector towards yourself as required.









NOTE:
- To increase adhesive remover strength, leave two-sided tape on body and side protector.
- If two-sided tape is too thick, use a putty knife to cut it thin so that adhesive remover is ready for use.
- If two-sided tape is hard to remove, heat to approximately 40°C (104°F).

4. Apply an even coat of adhesive remover to the two-sided tape.

Recommended adhesive remover: SUMITOMO 3M4000 or equivalent

CAUTION: Do not apply adhesive remover to lacquer base coated body panels.

5. Attach plastic wrap to adhesive remover coated areas and heat to 40 to 60°C (104 to 140°F) for 5 to 10 minutes using an infrared lamp.

CAUTION: Do not overheat until plastic wrap is somewhat white.






6. Using a plastic spatula, remove traces of two-sided tape from body panel.
7. Remove masking tape and clean traces of two-sided tape using a cloth dampened with white gasoline.
8. Similarly, clean traces of adhesive from two-sided tape on side protector.

CAUTION: Make sure side protector is clean and free of adhesive remover. Clean if necessary.






INSTALLATION

1. Apply primer to original side protector (if used), and attach two-sided tape to side protectors as shown.

Two-sided tape:
Thickness; 1.2 mm (0.047 in)
Width; 5 mm (0.20 in)


Recommended primer: SUMITOMO 3MK-500 or equivalent

Recommended two-sided tape: SUMITOMO 3M4210 or equivalent






2. Using an infrared lamp, heat body panel to 40 to 60°C (104 to 140°F) and rear surface of side protector to 20 to 30°C (68 to 86°F).
3. Remove tack paper from two-sided paper. While aligning clips with holes in body panel, attach two-sided tape to side protector and body panel with a force of more than 49 N (5 kgf, 11 lb) with roller. Do not allow air to enter mating surface of the two.

CAUTION:
- To maintain adhesive power, do not wash the vehicle for 24 hours after tape application.
- Push clip in securely using hands.
(To prevent deformation, do not use excessive force.)